等离子表面处理设备为什么要接地线
作者:林立光电 发布于:2024-08-15 17:18:24 浏览次数:700
摘要:等离子表面处理设备之所以要接地线,原理跟很多大型设备接地线的原理是一样的,目的是避免触电、保护操作人员的人身安全以及提高设备的稳定性和可靠性。
在现代工业生产中,等离子表面处理设备发挥着至关重要的作用,广泛应用在塑料、玻璃、金属、陶瓷等非极性材料或者是低极性材料的印刷和粘接前期处理中。等离子表面处理技术,可以在不改变非极性材料本身的性能的情况下,有效对材料表面进行改性处理,活化材料表面,以提高材料的表面附着力,解决墨层脱落和粘接不牢的问题。
然而,您是否曾思考过,为什么这类设备一定要接地线呢?这也是我们平时跟客户沟通交流的过程中经常遇到的问题,我们今天来了解一下具体的原因。

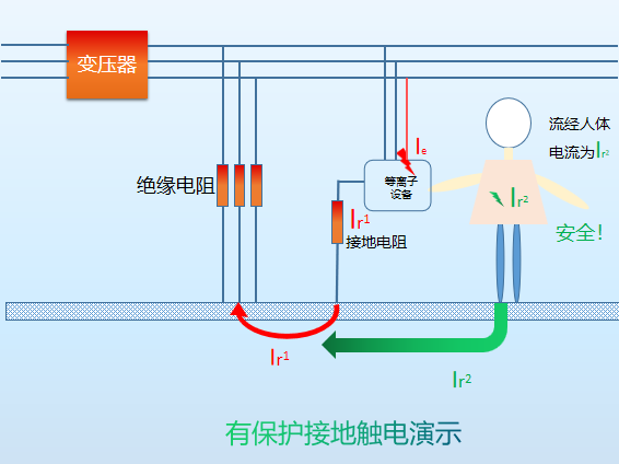
首先,接地线能够确保操作人员的人身安全。以上两张图片分别演示了有保护接地和无接地保护,在触电时流经人体的电流区别。等离子表面处理设备在工作时会产生高电压和高频电流,如果设备没有接地保护,一旦出现漏电情况,操作人员就有可能触电,造成严重的身体伤害甚至危及生命。
其次,良好的接地有助于提高设备的稳定性和可靠性。它可以有效地消除静电干扰和电磁干扰,保障设备的正常运行。如果没有接地线,这些干扰可能会导致设备控制电路误导动作,影响处理效果和产品质量。
此外,接地线还能够保护设备本身。它可以将瞬间的过电压和过电流导入大地,避免设备内部元件受到损坏,延长设备的使用寿命。
总之,等离子表面处理设备接地线并非可有可无,而是保障人身安全、提高设备性能和延长设备寿命的关键措施。在使用这类设备时,务必确保其正确接地,以充分发挥其优势,为生产带来更高的效益和质量保障。
上一篇: 等离子表面处理时长与处理效果的关系
下一篇: 等离子表面处理设备:分类与特点全解析
